ジュニパークラウド接続

マルチクラウドネットワーキングを簡素化し、安全で確実なエクスペリエンスを実現

Juniper Beyond Labsで開発されたAIを活用したソフトウェアソリューションであるJuniper Cloud Interlinkは、大規模なハイブリッドネットワークおよびマルチクラウドネットワーク全体のアプリケーションをシームレスに連携させ、可能な限り最高のエクスペリエンスを実現します。Cloud Interlinkにより、企業はアプリケーションとネットワークのサービスレベル期待値(SLE)を保証し、事前対応型の異常検知とケースの根本的原因の検出を提供して平均問題解決時間(MTTR)を短縮し、厳しい運用要件を満たすことができます。

Juniper Cloud Interlink

Cloud Interlinkが役に立つ仕組み

企業はデジタル変革のニーズを満たすために、パブリック、プライベート、ハイブリッド、一元化またはエッジ環境など、さまざまなクラウド環境やロケーションを採用する傾向にあります。その結果、アプリケーションを統合し、これらのさまざまなプラットフォームで一貫したサービスパフォーマンスを確保するという課題に直面しています。複数の異種混在クラウドを連携させる現在の方法は一貫性に欠けており、各クラウドプロバイダが独自のベストプラクティス、ツール、プラットフォーム、制限事項を設けています。Cloud Interlinkは、セキュアで確実なハイブリッドおよびマルチクラウドネットワークを構築して運用する際に伴う課題と複雑さを解決します。  

Common administration for faster rollout

共通管理で展開を迅速化

展開プロセスを1つの画面から迅速化し、ハイブリッドおよびマルチクラウド導入全体の連携を管理します。自社製のツールであれクラウドプロバイダのツールであれ、各種ツールをつなぎ合わせる必要がありません。Cloud Interlinkではアクセス制御ポリシーが一元的に管理されるため、データやアプリケーションがどこにあるのかに関係なく、一貫したセキュリティ態勢を適用することができます。

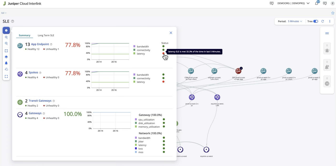
Cloud Interlink SLE

一貫したエクスペリエンスを保証し、MTTRを改善

AIネイティブの事前対応型の異常検知を活用して、ネットワークとアプリケーションのSLEを保証します。Cloud Interlinkでは、遅延、ジッター、パケット損失、スループットを通して異常な動作を継続的に監視して特定することができます。根本的原因を即座に発見することで、根本的な問題を迅速に特定し、MTTRを向上させることができます。

Consistent security posture to reduce attack surface

一貫したセキュリティ態勢で攻撃対象領域を縮小

組み込み済みのセキュリティツールにより、マルチクラウド環境全体でゼロトラストを実現します。さらに、サードパーティ製のファイアウォールを組み込むことで、セキュリティ態勢を強化することもできます。

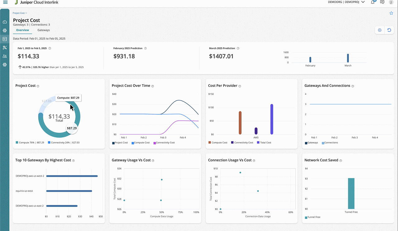
Cost analytics and optimization

コスト分析と最適化

企業のクラウドネットワーキング支出を可視化して非効率性を特定し、リソースの割り当てを最適化します。Cloud InterlinkのSLEベースのクラウド容量最適化機能が、リソースの過剰なプロビジョニングまたはプロビジョニング不足を防ぎ、パフォーマンスとコストの完璧なバランスを実現します。

Juniper Cloud Interlinkに関するよくある質問

Juniper Cloud Interlinkとは?

Juniper Beyond Labsで開発されたAIを活用したソフトウェアソリューションであるJuniper Cloud Interlinkは、大規模なハイブリッドネットワークおよびマルチクラウドネットワーク全体のアプリケーションをシームレスに連携させ、可能な限り最高のエクスペリエンスを実現します。

企業は、拡張性と耐障害性を強化しデジタル変革を加速するにあたり、アプリケーションとデータをクラウドに移行しています。アプリケーションの機能、商業上の要因およびその他の考慮事項に関連するさまざまなニーズにより、企業はしばしばパブリック、プライベート、ハイブリッド、一元化またはエッジ設定など、さまざまなクラウド環境とロケーションを選択します。その結果、これらの企業は、アプリケーションとネットワークのサービスレベル期待値(SLE)を満たしながら、さまざまなクラウド拠点に分散している複数のアプリケーションとサービスを統合するという課題にしばしば直面しています。

Cloud Interlinkのメリットとは?

Juniper Cloud Interlinkは、アプリケーションとサービスの導入と管理を合理化することで、ハイブリッドネットワークとマルチクラウドネットワークを大幅に簡素化します。メリットは次のとおりです。

• 共通管理でアプリケーションとサービスの展開を迅速化:共通の管理プラットフォームを採用することで、企業は1つの画面で展開プロセスを迅速化し、ハイブリッド環境とマルチクラウド環境全体の連携状態を管理することができます。これにより、自社製ツールであれクラウドプロバイダが提供するツールであれ、様々なツールをつなぎ合わせる必要がなくなります。さらに、アクセス制御ポリシーが一元的に管理されるため、データやアプリケーションがどこにあるのかに関係なく、一貫したセキュリティ態勢を適用することができます。たとえば、Cloud Interlinkにより、パブリッククラウドで実行されているERP(エンタープライズリソースプランニング)アプリケーションは、企業内でホストされているプライベートクラウドのデータベースにもアクセスできるようになります。その一方で、同じデータベースからのアウトバウンドトラフィックはすべてブロックされます。

• 一貫したエクスペリエンスを保証し、MTTRを改善:Cloud Interlinkの統一されたアプローチはトラブルシューティングや修復の遅れにつながることが多いサイロ化を排除するため、問題が発生したときにさまざまな環境でネットワークとアプリケーションのSLEを保証するのに役立ちます。Cloud InterlinkはAIネイティブな事前対応型の異常検知を採用しており、遅延、ジッター、パケット損失などで生じた偏差や異常な動作をリアルタイムで監視して特定し、より深刻な問題へとエスカレートする前にそれを検知することができます。さらに、根本的原因を即座に発見することで、検知された異常を引き起こす根本的な問題を迅速に特定することができます。問題エリアを即座に特定できるため、問題の診断にかかる時間が短縮され、平均問題解決時間(MTTR)が改善されます。

• 攻撃対象領域を縮小する一貫したセキュリティ態勢:Cloud Interlinkに組み込まれているセキュリティツールはマルチクラウド環境全体に対してゼロトラストを実現します。組み込みのセキュリティツールのみに限定されることはなく、企業はサードパーティ製のファイアウォールを組み込んでセキュリティ態勢を自由に強化することができます。

• コスト分析と最適化でクラウドの支出を削減:Cloud Interlinkのコスト分析および最適化ツールを使用することで、企業は自社のクラウドネットワーキング支出を可視化して非効率性を特定することができ、リソースの割り当てを最適化することができます。これは予算超過を防ぐだけでなく、潜在的な節約の機会を特定するのにも役立ちます。さらに、SLEに基づいてクラウド容量を最適化することで、リソースの過剰なプロビジョニングやプロビジョニング不足を防ぐことができ、パフォーマンスとコストの完璧なバランスが実現します。

Cloud Interlinkを展開すべきユーザーとは?

Cloud Interlinkは、最高水準のユーザーエクスペリエンスを維持しながら、お客様向けのマルチクラウド接続を合理化および簡素化できる革新的なソリューションを求める企業やサービスプロバイダに適しています。