Marvis AI Assistant Datasheet

Download Datasheet

Product overview

Marvis AI Assistant is the digital network expert that supports your team of network experts—network administrators, site reliability engineers (SREs), or anyone based in network operations centers (NOCs).

Marvis AI Assistant is the first network assistant in the industry to bring conversational AI to networking, transforming the way IT teams interact and engage with enterprise networks.

In the era of AI-native networking, Marvis AI Assistant delivers:

— Streamlined operations

— Simplified troubleshooting

— Exceptional user experiences

 

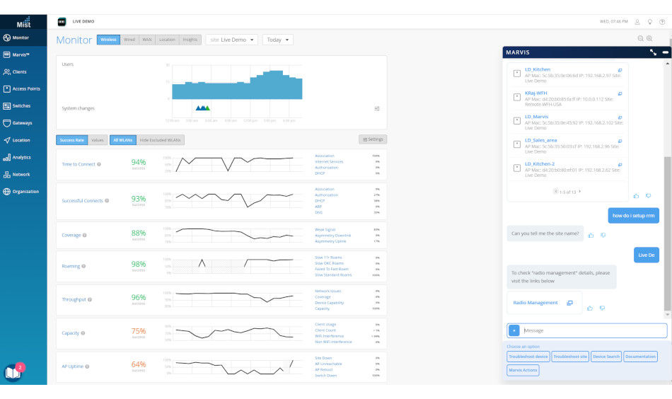
Introducing your conversational network assistant

Conversational assistants (such as Siri, Cortana, and Alexa) have become a part of our everyday lives, evolving the way humans interact with technology. They represent an area of strategic investment across several industries, including banking, retail, and healthcare, as leading organizations look to streamline operations and deliver personalized experiences to users. In enterprise networking, Mist, Juniper’s AI-native networking platform, driven by the Marvis® AI engine, is the first to bring a conversational assistant to enterprise networking teams through Marvis® AI Assistant (formerly Marvis Virtual Network Assistant).

Marvis AI Assistant enriches natural language processing (NLP) capabilities by integrating natural language understanding (NLU), allowing it to function as a conversational assistant that not only comprehends user language, but also understands intent. The power of Marvis AI Assistant is that it can contextualize requests to accelerate troubleshooting workflows, converse with the network, provide information about the network, answer product- or feature-specific questions, and help find any type of network device/client.

Specifically, the assistant can:

  • Deliver real-time answers about the network with a few questions
  • Deduce user intent from general statements and inquiries using advanced NLP with NLU and NLG
  • Provide agentic AI capabilities by using multiple agents, workflows, and learning from user feedback
  • Deliver answers to questions that go beyond troubleshooting, such as, “How do I set up RRM?” or, “Does my AP have capacity?”
Figure 1: Marvis Al Assistant

Figure 1: Marvis Al Assistant

Marvis AI Assistant brings unparalleled insight and automated actions to troubleshooting and support operations so IT teams can achieve quicker mean time to resolution/innocence (MTTR/MTTI). It presents a comprehensive network view with user, client, and device insights, eliminating the need to pull up multiple dashboards or memorize CLI commands. Marvis AI Assistant is an extension of your IT team and a one-stop shop for understanding the state of the network. It combs through data and logs to determine root causes and provides answers in real time with high efficacy. With answers at their fingertips, it transforms the way IT teams experience and interact with the network.

 

Client-to-cloud view via Marvis Actions: Journey to a Self-Driving Network™

Marvis Actions’ capabilities drive operational simplicity in the network, shifting operations from reactive troubleshooting to proactive remediation. It offers a “morning cup of coffee” dashboard view that delivers visibility into high-impact network issues at an organizational level so administrators know exactly what they need to prioritize and focus on for the day. As sites are added, Marvis Actions scales with ease and no additional setup is required from the user.

Marvis provides proactive return material authorizations

Figure 2: Marvis provides proactive return material authorizations

Marvis AI Assistant proactively identifies the root cause of issues across IT domains (WLAN, LAN, WAN, security, and applications), providing insights into every high-impact issue seen when a client is accessing an application—either in the data center or cloud (client to cloud). It can automatically resolve issues in real time, with permissions from the user (self-driving mode), or recommend actions that require user intervention (driver assist mode). Once completed, Marvis AI Assistant closes the feedback loop by validating that the actions are correct in the Marvis AI engine, thus helping the assistant learn while gaining your IT team’s trust.

Marvis Actions dashboard now offers self-driving capabilities, allowing it to automatically execute corrective actions—such as resolving misconfigured ports or performing port bounces—once permission is granted via a simple toggle. The new Marvis Actions dashboard features a refreshed interface, including a dedicated self-driving icon and a historical view of both driver assist and self-driven actions. This empowers IT teams to visualize how Marvis AI Assistant has contributed to improved user experiences at both site and organizational levels.

Figure 3: Marvis Actions dashboard, permission to self-drive

Figure 3: Marvis Actions dashboard, permission to self-drive

Figure 4: Marvis Actions dashboard

Figure 4: Marvis Actions dashboard

Juniper® Wired Assurance, also includes a range of Marvis Actions. For example, Marvis AI Assistant isolates wired clients failing to connect and identifies bad network cables connected to ports, mismatched port settings, L2 loops, DHCP failure scopes, wired clients failing to authenticate, and continuous port flaps with an option to also disable the port. (Users also have the option to ask Marvis AI Assistant to automate the disablement of port flaps).

In addition, Marvis AI Assistant automatically adds missing VLAN tags, fixes incorrect port mode configuration, and isolates persistently failing wireless clients. It also identifies missing VLANs from third-party switches.

For Juniper® Wi-Fi Assurance, Marvis Actions:

  • Helps isolate access points (APs) that missed a firmware upgrade in any given site
  • Provides root causes and failure scopes when an AP goes offline (site or switch down scenario)
  • Isolates persistently failing wireless clients
  • Detects coverage holes, APs, or locations with insufficient capacity
  • Identifies APs connected to a bad cable
  • Detects missing VLANs

Marvis AI Assistant also includes unique configuration change capabilities that provide insights into issues with upstream services and devices, such as radius, DHCP, DNS servers, and ARP gateways.

Root cause analysis not only includes server failures, but it also includes complete failures seen on an AP, switch, WLAN, or across a site or organization.

Additionally, Marvis AI Assistant delivers AI-native support with proactive return material authorization (RMA) for unhealthy Juniper APs. It eliminates the manual troubleshooting of checkpoints initiated by support teams, delivering significant savings in time and effort while boosting the overall experience of users, devices, and clients.

Screenshot of Marvis Virtual Assistant user interface showing Marvis Actions

Figure 5: RMA

And with an API-driven interface, Marvis AI Assistant can trigger these actions via webhooks and email alerts, enabling you to auto-open support tickets or work orders.

To learn more about Marvis Actions, visit: https://www.juniper.net/documentation/us/en/software/mist/mist-aiops/topics/concept/marvis-vna.html.

 

A next-level digital twin

Issue identification and resolution has always been a reactive activity that’s frustrating and stressful for IT teams and users alike. Marvis AI Assistant flips the script by providing the industry’s first and only AI-native networking digital experience twins: Marvis Minis.

For the first time ever, the network itself can leverage AI to proactively detect wireless, wired, and WAN problems in real time without the need for users present. Marvis Minis, which are available through the Mist cloud simulate end user, client, device, and app traffic on your network and employ unsupervised machine learning for continuous insights into network behavior and needs.

 

Marvis Minis

Figure 6: Marvis Minis SLEs (1)

Figure 6: Marvis Minis SLEs (1)

Figure 7: Marvis Minis SLEs (2)

Figure 7: Marvis Minis SLEs (2)

Unlike traditional solutions for digital twinning and synthetic testing, Marvis Minis don’t require manual configuration or any additional hardware or software. They are digital experience twins, now client-to-cloud available on all Juniper full stack devices. Marvis Minis are always on and constantly ingesting user traffic data. Marvis AI Assistant automatically triggers Marvis Minis based on events, such as a network configuration change, and also runs Marvis Minis on a consistent basis. When put into action for a network service or application failure, Marvis Minis can quickly validate the failure and determine the blast radius. When widespread issues occur, Marvis Minis highlight Marvis Actions immediately, enabling your team to find and fix issues faster and more reliably. Marvis Minis help you drive the best possible user experience more efficiently. Data from Marvis Minis are fed into the Marvis Large Experience Model (LEM) to provide an additional source of insight for optimal AIOps responses.

Figure 8: Marvis Minis SSR Speed Test

Figure 8: Marvis Minis SSR Speed Test

Figure 9: Application Reachability Marvis Actions for Marvis Minis

Figure 9: Application Reachability Marvis Actions for Marvis Minis

Marvis Client

Available for Android, Windows, and macOS devices, Marvis Client is a software agent delivering rich network visibility into Wi‑Fi experiences from a user device’s perspective. It allows you understand how any connected device sees the Wi‑Fi environment and view its properties, such as device type, OS, radio hardware, and radio firmware versions. By focusing on the client's viewpoint, Marvis Client fills a critical visibility gap, offering comprehensive insights into how individual devices interact with the Wi‑Fi environment.

Figure 10: Marvis Client supports Android, Windows, and macOS client devices

Figure 10: Marvis Client supports Android, Windows, and macOS client devices

With Marvis Client, client devices that have out‑of‑spec configurations, including firmware and radio firmware, and other device parameters are shown in the Mist dashboard.

Figure 11: Marvis Client listing in Mist dashboard

Figure 11: Marvis Client listing in Mist dashboard

In addition, for Zebra-Android devices, Marvis Client leverages Zebra Wireless Insights to get more information about connection states, including detailed visibility into connection events and their causes. You can view details about client connection and disconnection events.

Users can view and analyze information about voice calls made using Zebra devices. The Mist dashboard provides details about when the call began and ended, along with the call performance. A summary of voice events is also available both during and after calls.

Figure 12: Voice call events included with other client events

Figure 12: Voice call events included with other client events

Marvis Large Experience Model

Marvis Large Experience Model (LEM) ditches the reactive troubleshooting cycle with an AI-native proactive approach. It integrates with Zoom and Microsoft Teams Experience Insights, which constantly monitors user activity through machine learning (ML). This real-time data feeds into the Shapley data science model, allowing Marvis LEM to proactively pinpoint the root cause of issues before they affect user experiences.

Figure 13: Marvis LEM dashboard

Figure 13: Marvis LEM dashboard

Figure 14: Marvis LEM dashboard

Figure 14: Marvis LEM dashboard

Anomaly detection

Marvis AI Assistant incorporates anomaly detection within SLEs to quickly notify administrators of service-impacting events so they can quickly identify and resolve the root cause of issues. Anomaly detection automatically applies machine learning to establish service baselines and triggers notifications when there is a deviation from known standards. The feature uses our third generation of algorithms in long-short-term memory (LSTM) and recurrent neural networks (RNN) to boost efficacy over 95%, minimizing false positives.

 

Large language model integration

Juniper has expanded Marvis' conversational interface (CI) capabilities to deliver even more human-like conversational capabilities, particularly regarding documentation and support issues. Specifically, Marvis AI Assistant can now leverage a large language model (LLM) interface when looking for historical information from Juniper’s public-facing knowledge base information.

 

Zoom and Microsoft Teams integration

With new Zoom and Teams integration capabilities, Marvis AI Assistant can collect key user experience application data for Zoom and Teams clients and correlate it with key wired, wireless, and WAN data using advanced AI/ML techniques to identify the root cause of video conferencing problems quickly.

Screenshot of Marvis user interface showing Zoom integration insights

Figure 15: Marvis Zoom dashboard

Zebra Wireless integration

The Marvis Client, along with the Zebra Wireless Insights, provides visibility into networking, connectivity, and application issues (voice) in line with when the device is in use. This provides the device Wi-Fi experience (as seen by the device) without running any additional synthetic tests.

 

Client service level expectations (SLEs)

Marvis AI Assistant complements the client SLE framework. It applies ML to track and monitor client and device experiences with continuous behavioral analytics and network traffic analysis. The ability to understand these trends gives IT deeper insights for troubleshooting and planning.

Figure 16: Wi-Fi Assurance client service-level expectations

Figure 16: Wi-Fi Assurance client service-level expectations

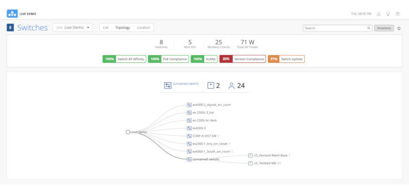
Multivendor switch insights

IT teams can use Marvis AI Assistant to gather health statistics of both Juniper and third-party switches connected to Juniper APs, including:

  • How many APs are connected to a switch
  • PoE compliance status, which helps manage and balance the power draw of connected devices
  • Identification of VLANs that are misconfigured on switch ports where APs are connected but clients are getting blocked
  • Version compliance for switches running dissimilar hardware
  • Switch uptime
Figure 17: Wired Assurance switch-level insight

Figure 17: Wired Assurance switch-level insight

Marvis AI Assistant for Routing

The extension to Marvis AI Assistant for Routing enhances WAN operations with chat assistance, enabling faster documentation search by empowering network operators to query network configurations and ask detailed product questions.

 

About Juniper Networks

Juniper Networks is leading the convergence of AI and networking. Juniper’s Mist AI-native networking platform is purpose-built to run AI workloads and simplify IT operations assuring exceptional secure user and application experiences—from the edge, to the data center, to the cloud. Additional information can be found at www.juniper.net, X, LinkedIn, and Facebook.

 

1000698 - 008 - EN AUGUST 2025