Juniper Mist™ Wired Assurance Datasheet

Download Datasheet

Product Overview

Juniper Mist Wired Assurance is the only cloud-native and AI-Native solution for enterprise switching. It’s a different approach to network management, focusing on user and device experiences rather than network uptime. Wired Assurance delivers unparalleled user experiences for campus switching with simpler operations, shorter mean time to repair, and better visibility into connected devices.

 

Product Description

Juniper Mist Wired Assurance is the only cloud-native and AI-Native cloud service that brings automated operations and service levels to enterprise campus switches, IoT devices, access points, servers, printers, and other equipment. It simplifies every aspect of wired switching, from Day 0 for seamless onboarding and auto-provisioning through Day 2 and beyond for operations and management. The Juniper Mist cloud streamlines provisioning, deployment, and management of switches and campus fabrics, while Mist AI simplifies operations, improves MTTR, and enables true visibility into the performance of connected devices. Juniper EX and Juniper QFX Series Ethernet Switches provide rich streaming telemetry through the Junos® operating system, which enables insights into what the switch is experiencing and how it is doing.

Marvis Virtual Network Assistant (VNA) complements Wired Assurance by using Mist AI to simplify and troubleshoot network operations with self-driving actions that automatically remediate issues. Marvis enables teams to shift from reactive troubleshooting to proactive remediation by turning insights into automated actions as part of the Self-Driving Network.

Juniper Mist cloud services are 100% programmable, using open APIs for full automation and/or integration with your IT applications.

Figure 1: AI-Native Enterprise portfolio overview

Figure 1: AI-Native Enterprise portfolio overview

Day 0/Day 1: Single-Click activation and autoprovisioning of EX Switches

One-Step, Simplified Onboarding. With true plug-and-play capabilities, the wired switches can be onboarded by the cloud with a single activation code. Network admins can get visibility into switch metrics and service levels for wired devices within a few minutes.

Existing (“brownfield”) EX deployments can take advantage of Wired Assurance as well, once adopted to the cloud.

Figure 2: Claim Switches

Figure 2: Claim Switches

Configurations Models. Enable consistent configurations via global templates through the cloud with the flexibility to configure specific switch and site attributes. Dynamic port profiles for colorless ports add another dimension of plug-and-play, where the Juniper Mist cloud can automatically detect the type of device plugged into the switch and apply the relevant port profiles. This helps drive consistency and commonality across a number of sites while streamlining bulk deployment rollouts.

AI-Driven Campus Fabric with Juniper Mist Cloud. Wired Assurance brings cloud management and Mist AI to campus fabric. It sets a new standard, moving away from traditional network management toward AI-driven operations while delivering better experiences to connected devices. Build and deploy EVPN/VXLAN-based campus fabrics in minutes through the Juniper Mist cloud. Simply select devices, choose topology (EVPN multihoming, core-distribution campus fabric, and campus fabric IP Clos), and apply intent. Campus fabrics implement network microsegmentation using group-based policy that leverages the underlying VXLAN technology. Deliver improved experiences for operators, end users, and devices with rapidly reduced deployment time.

Figure 3: Campus Fabric WorkFlow

Figure 3: Campus Fabric WorkFlow

Figure 4: Campus Topologies

Figure 4: Campus Topologies

Device, Port, and Interface Profiles. Port profiles provide a convenient way to manually or automatically provision switch interfaces. For the static provisioning of color ports, users can manually assign profiles to specific port ranges and odd/even ports.

Dynamic port profiles allow users to simply plug the client device into any port. Port profiles and policies that have been configured by users can be automatically applied to wired devices (access point, corporate device, IoT device, and others) based on LLDP, RADIUS name, or manufacturer OUI attributes.

Open APIs for Third-Party Integrations. Proactively monitor the network with the power of 100% programmable APIs for fully automated activation, onboarding, and configuration. Juniper Mist APIs are open and seamlessly integrate with third-party systems like ServiceNow and Splunk, which support APIs for automated ticketing, troubleshooting, and more.

 

Day 2 and Beyond: AI-Driven operations

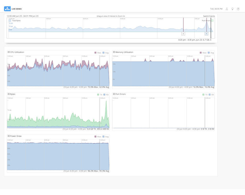
Wired Service Level Expectations (SLEs). Get operational visibility into the wired experience with SLEs for Juniper EX and QFX Switches. Enforce throughput, successful connects, switch health, and switch bandwidth, with pre- and post-connection performance metrics. The introduction of the Switch Bandwidth SLE marks a pivotal advancement in network monitoring, offering real-time detection of congestion and headroom levels to prevent slowdowns and outages. The Throughput SLE provides comprehensive oversight of network performance, identifying storm control events, uplink congestion, and anomalies for streamlined issue resolution. Within the Successful Connect SLE, new classifications for DHCP, authentication, and refined RADIUS detection enhance troubleshooting efficiency. Meanwhile, the Switch Health SLE now includes CPU, reachability, power, memory, and temperature monitoring, alongside a new capacity classifier for optimized resource utilization. These enhancements signify a dedication to enhancing network visibility, performance, and reliability. Pre- connection shows the number and time of successful connects and authentication, while post-connection measures throughput and detects STP loops, interface errors and congestion—all in one dashboard. SLEs help to measure and manage networks for simplified troubleshooting and proactive anomaly detection.

Figure 5: Juniper Mist Wired Assurance service-level expectations

Figure 5: Juniper Mist Wired Assurance service-level expectations

AI-Native Switch Insights. Know exactly how Juniper EX and QFX Switches are performing with detailed device-level switch metrics and insights, such as CPU, memory utilization, and virtual chassis status. You can also see metrics down to the port level, including bytes transferred, traffic utilization, and power draw. You’ll receive performance series data and real-time status data for connected endpoints. Wired Assurance also logs and correlates switch events, like configuration changes, firmware updates, and system alerts.

When admins hover over switch ports on the management interface, status details pop up about wired clients, access points, and connectivity, such as connected speed, PoE status, and throughput.

Figure 6: Switch level insights

Figure 6: Switch level insights

Figure 7: Switch health metrics

Figure 7: Switch health metrics

Dynamic Packet Capture. Dynamic packet capture (dPCAP) proactively captures packets at the time of an incident and stores the data in the Juniper Mist cloud. Our network rewind capabilities enable operators to easily diagnose intermittent issues that were previously almost impossible to identify, enabling faster MTTR and fewer truck rolls.

Figure 8: Dynamic Packet Capture for Wired

Figure 8: Dynamic Packet Capture for Wired

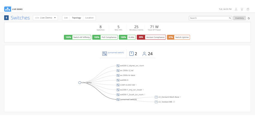
Wired Client Health Metrics. See an inventory of switches and wired devices in a list, topology, or location view. Wired Assurance ensures optimal network operations with key health metrics, such as switch firmware compliance, switch AP affinity, PoE compliance, and missing VLANs. These metrics are available for multivendor environments across third-party wired switches with a Juniper access point and Marvis license. The addition of BPDU Guard and MAC limit hit error identification enhances the ease of administrating port security at scale.

Figure 9: Wired Assurance topology view

Figure 9: Wired Assurance topology view

Figure 10: Wired Assurance MAC limit exceeded warning

Figure 10: Wired Assurance MAC limit exceeded warning

Figure 11: Wired Assurance BPDU Guard error

Figure 11: Wired Assurance BPDU Guard error

Marvis Virtual Network Assistant. Marvis complements Wired Assurance and takes operations toward The Self-Driving Network with simplified troubleshooting and performance analysis for help desk staff and network administrators. Simply ask a question in natural language and get actionable insights. Marvis brings proactive anomaly detection into the SLE dashboard so users know when there are deviations from established baselines. And with Marvis Actions, users get proactive recommendations for wired issues, such as missing VLANs, DHCP failure scopes, wired authentication failures, bad cables, port negotiation mismatches, persistently failing clients, detection of L2 loops, misconfigured ports, and traffic loops.

Figure 12: Marvis Actions for wired switches

Figure 12: Marvis Actions for wired switches

Marvis Minis. Marvis Minis proactively digitally simulate user connections. By relying on network observations gained through unsupervised machine learning (ML), they can identify network issues before they impact user experiences. Minis also continuously feed data into the Mist AI engine, providing an additional source of insight to help ensure the most effective AIOps responses. for wired extends our unique AI-Native Networking Digital Experience Twins’ capabilities to wired networks, enabling proactive diagnosis of authentication issues.

Network Insights. Wired Assurance includes a base analytics capability for analyzing up to 30 days of data, which simplifies the process of extracting network insights from data and analytics across your enterprise. Review your network throughput peaks to properly align your support resources. If you want to extend these capabilities to third-party network elements, consume up to one year of data, and gain the option of generating customized reports, Juniper Mist Premium Analytics is available as an additional service.

Juniper EX and QFX Switches. The EX and QFX Switches are high-performance, cloud-ready access and aggregation/core layer switches designed for enterprise branch, campus, and data center deployments. As the infrastructure foundation for the network of the next decade, the feature-rich EX and QFX Switches deliver simple and secure connectivity at scale driven by Mist AI. The following EX and QFX Switches running Junos 18.2 and beyond are supported with Wired Assurance:

  • EX2300, EX2300-C, EX2300-MP
  • EX3400
  • EX4100, EX4100-F, EX4100-MP
  • EX4300, EX4300-MP
  • EX4400, EX4400-MP, EX4400-24X
  • EX4600
  • EX4650
  • EX9200
  • QFX5110
  • QFX5120
  • QFX5130
  • QFX5700
  • QFX10000
Figure 13: Enterprise Campus & Branch Switch Portfolio

Figure 13: Enterprise Campus & Branch Switch Portfolio

About Juniper Networks

At Juniper Networks, we are dedicated to dramatically simplifying network operations and driving superior experiences for end users. Our solutions deliver industry-leading insight, automation, security, and AI to drive real business results. We believe that powering connections will bring us closer together while empowering us all to solve the world’s greatest challenges of well-being, sustainability, and equality.

 

1000666 - 005 - EN MAY 2024